BenchmarkDotNET
科學化 .NET 應用效能調校

老鮑伯

Agenda

  1. BenchmarkDotNET 入門
  2. 多種 C# 開發應用場景
    (ASP.NET Core Web API/gRPC/Orleans, Blazor, ONNX Runtime, MAUI, WPF, Godot Game Engine)
    使用 BenchmarkDotNET
  3. GitHub Action CI 整合、相關工具與資源分享

Slide URL

BenchmarkDotNET 入門

What is BenchmarkDotNET?

BenchmarkDotNet(BDN): .NET library for benchmarking you C#/F#/VB code.
web site loge

BDN can help you to:

  • Easily writing micro & macro benchmarks for your code.
  • Measure the performance of your code.
  • Compare the performance of your code on different environments
    (x86 v.s. x64, .NET Framework/.NET Core/.NET 5+/Mono, different JITs).
  • Generate markdown, CSV, JSON, HTML, reports / png plots.

Microbenchmark / Macrobenchmark / Profiling

  • Microbenchmark:
    Measure the performance of a small piece of code.
  • Macrobenchmark:
    Measure the performance of a large piece of code.
  • Profiling:
    Measure the performance of a whole application.

Microbenchmark

System.Diagnostics.Stopwatch, BenchmarkDotNET, NBench

Macrobenchmark

BenchmarkDotNET(partial), JMeter, Vegeta, Bombardier

Profiling

dotTrace, dotMemory, PerfView, PerfMon, Windows Performance Recorder

A decent Benchmark workflow



flowchart LR
  A[prepare] ==> B("<em><b>GlobalSetup</b></em>")
  B ==> C("<em><b>Warmup</b></em>")
  C ==> D[["🔁<em><b>Iteration</b></em>"]]
  E1 --erroneous<br/>execution--x X[/"<em>Outliner</em><br/>❌"/]
  D ===> F("<em><b>GlobalCleanup</b></em>")
  F ==> G((("collect result<br/>📈")))
  D -.-> E1(["<em><b>Invocation</b></em><br/>(measure time🕥)"])
  E1 -.-> D

  • Warmup is for warming up the JIT compiler (eq. RyuJIT) or let Ngen.exe to create native images, or Tired Compilation stick to a steady state.
  • How many Invocations(operation count) is determined by a PIlot procedure.
  • BenchmarkDotNET provides above workflow for you.

A Hello World example

We can build a quick Hello world example using .NET SDK with BenchmarkDotNET templates.

dotnet new -i BenchmarkDotNet.Templates

Generate a new Benchmark project:

dotnet new benchmark -n HelloBDN

Generated HelloBDN.csproj file:

<Project Sdk="Microsoft.NET.Sdk">
  <PropertyGroup>
    <TargetFramework>net8.0</TargetFramework>
    <OutputType>Exe</OutputType>
  </PropertyGroup>
  <PropertyGroup>
    <PlatformTarget>AnyCPU</PlatformTarget>
    <DebugType>pdbonly</DebugType>
    <DebugSymbols>true</DebugSymbols>
    <AllowUnsafeBlocks>true</AllowUnsafeBlocks>
    <Optimize>true</Optimize>
    <Configuration>Release</Configuration>
    <IsPackable>false</IsPackable>
  </PropertyGroup>
  <ItemGroup>
    <PackageReference Include="BenchmarkDotNet" Version="0.14.0" />
    <PackageReference Include="BenchmarkDotNet.Diagnostics.Windows" Version="0.14.0"/>
  </ItemGroup>
</Project>
  • By default, BDN will need project to be run as Release mode.
  • The BenchmarkDotNet.Diagnostics.Windows package is for Windows OS.

Generated Benchmarks.cs file:

using System;
using BenchmarkDotNet;
using BenchmarkDotNet.Attributes;

namespace HelloBDN
{
    public class Benchmarks
    {
        [Benchmark]
        public void Scenario1()
        {
            // Implement your benchmark here
        }

        [Benchmark]
        public void Scenario2()
        {
            // Implement your benchmark here
        }
    }
}
  • [Benchmark] attribute marks a method as a benchmark case, it will got “Invocation” multiple times and BDN will collect its execution time, calculate.

Generated Program.cs file:

using BenchmarkDotNet.Configs;
using BenchmarkDotNet.Running;

namespace HelloBDN
{
    public class Program
    {
        public static void Main(string[] args)
        {
            var config = DefaultConfig.Instance;
            var summary = BenchmarkRunner.Run<Benchmarks>(config, args);

            // Use this to select benchmarks from the console:
            // var summaries = BenchmarkSwitcher.FromAssembly(typeof(Program).Assembly).Run(args, config);
        }
    }
}
  • BenchmarkRunner.Run<Benchmarks>(config, args) will run all benchmarks in Benchmarks class.
  • If you need to tweak the BDN running benchmark behavior, you can create a custom IConfig class or using fluid API style to create config object and use it in BenchmarkRunner.Run<T>() method.

Run the benchmark

Inside project folder, run:

dotnet run -c Release

BenchmarkDotNET report

After running the benchmark, BDN will generate a report in the console, and also generate report file(s) in BenchmarkDotNet.Artifacts/results folder.

So we achieved a quick benchmark demo with BenchmarkDotNET.

BDN mechanism

When we run the benchmark, BDN do the following steps:

  1. BenchmarkRunner generates an isolated project per each runtime settings and builds it in Release mode.
  2. Next, we take each method/job/params combination and try to measure its performance by launching benchmark process several times (LaunchCount).
  3. An invocation of the workload method is an operation. A bunch of operation is an iteration. If you have an IterationSetup method, it will be invoked before each iteration, but not between operations. We have the following type of iterations:
    • Pilot: The best operation count will be chosen.
    • OverheadWarmup, OverheadWorkload: BenchmarkDotNet overhead will be evaluated.
    • ActualWarmup: Warmup of the workload method.
    • ActualWorkload: Actual measurements.
    • Result = ActualWorkload - <MedianOverhead>
  4. After all of the measurements, BenchmarkDotNet creates:
    • An instance of the Summary class that contains all information about benchmark runs.
    • A set of files that contains summary in human-readable and machine-readable formats.
    • A set of plots.

Microbenchmark example project

A microbenchmark example with BDN to prove characteristic of four Fibonacci Sequence generate algorithm:

Source code: https://github.com/windperson/DemoFibonacciBDN

Example project structure

  • FibonaccCore project is a class library project, contains four Fibonacci Sequence generate algorithm.
  • FibSeqMicroBench project is a console project that we write BDN benchmark test code here.

C# code

  • SequenceLib.cs file in FibonaccCore project:
public static class SequenceLib
{
    /// <summary>
    /// Calculate Fibonacci number using loop implementation
    /// </summary>
    /// <param name="n"></param>
    /// <returns></returns>
    public static BigInteger FibonacciUsingLoop(int n)
    {
        if (n <= 1)
        {
            return n;
        }

        var a = new BigInteger(0);
        var b = new BigInteger(1);
        var result = new BigInteger(0);

        for (var i = 2; i <= n; i++)
        {
            result = a + b;
            a = b;
            b = result;
        }

        return result;
    }

    /// <summary>
    /// Calculate Fibonacci number using recursion implementation
    /// </summary>
    /// <param name="n"></param>
    /// <returns></returns>
    public static BigInteger FibonacciUsingRecursion(int n)
    {
        if (n <= 1)
        {
            return n;
        }
        else
        {
            return FibonacciUsingRecursion(n - 1) + FibonacciUsingRecursion(n - 2);
        }
    }

    /// <summary>
    /// Calculate Fibonacci number using Golden Ration approximation math formula
    /// https://www.wikihow.com/Calculate-the-Fibonacci-Sequence#Using-Binet.27s-Formula-and-the-Golden-Ratio
    /// </summary>
    /// <param name="n"></param>
    /// <returns></returns>
    public static BigInteger FibonacciUsingGoldenRatio(int n)
    {
        if (n <= 1)
        {
            return n;
        }

        // will be inaccurate after 70th Fibonacci number
        // https://stackoverflow.com/questions/41938313/n-th-fibonacci-with-binets-formula-not-accurate-after-70#41938441
        var phi = (1 + Math.Sqrt(5)) / 2;
        var result = (Math.Pow(phi, n) - Math.Pow(1 - phi, n)) / Math.Sqrt(5);
        return new BigInteger(Math.Round(result));
    }

    /// <summary>
    /// Calculate Fibonacci number using Matrix Exponentiation
    /// https://www.nayuki.io/page/fast-fibonacci-algorithms
    /// </summary>
    /// <param name="n"></param>
    /// <returns></returns>
    public static BigInteger FibonacciUsingMatrixExponentiation(int n)
    {
        if (n <= 1)
        {
            return n;
        }

        BigInteger[,] F = { { 1, 1 }, { 1, 0 } };
        Power(F, n - 1);

        return F[0, 0];
    }

    private static void Power(BigInteger[,] F, int n)
    {
        if (n <= 1)
        {
            return;
        }

        BigInteger[,] M = { { 1, 1 }, { 1, 0 } };

        Power(F, n / 2);
        Multiply(F, F);

        if (n % 2 != 0)
        {
            Multiply(F, M);
        }
    }

    private static void Multiply(BigInteger[,] F, BigInteger[,] M)
    {
        var x = F[0, 0] * M[0, 0] + F[0, 1] * M[1, 0];
        var y = F[0, 0] * M[0, 1] + F[0, 1] * M[1, 1];
        var z = F[1, 0] * M[0, 0] + F[1, 1] * M[1, 0];
        var w = F[1, 0] * M[0, 1] + F[1, 1] * M[1, 1];

        F[0, 0] = x;
        F[0, 1] = y;
        F[1, 0] = z;
        F[1, 1] = w;
    }

    /// <summary>
    /// Calculate Fibonacci number using Fast Doubling ( https://www.nayuki.io/page/fast-fibonacci-algorithms )
    /// </summary>
    /// <param name="n"></param>
    /// <returns></returns>
    public static BigInteger FibonacciUsingFastDoubling(int n)
    {
        var a = BigInteger.Zero;
        var b = BigInteger.One;
        for (var i = 31; i >= 0; i--)
        {
            var d = a * (b * 2 - a);
            var e = a * a + b * b;
            a = d;
            b = e;
            if ((((uint)n >> i) & 1) != 0)
            {
                var c = a + b;
                a = b;
                b = c;
            }
        }

        return a;
    }
}

  • FibonacciSeqBenchmarks.cs file in FibonaccCore project:
[RankColumn(NumeralSystem.Roman)]
public class FibonacciSeqBenchmarks
{
    [ParamsSource(nameof(NthValues))] public int Nth { get; set; }

    public static IEnumerable<int> NthValues => ActualFibonacci.Keys;

    private static int RecursionUpperLimit =>
        int.TryParse(Environment.GetEnvironmentVariable(Const.RecursionUpperLimit), out var limit)
            ? limit
            : Const.RecursionUpperLimitValue;

    [Benchmark(Baseline = true), BenchmarkCategory("simple", "canonical")]
    public BigInteger FibSeqUsingLoop()
    {
        var result = FibonacciCore.SequenceLib.FibonacciUsingLoop(Nth);
        ValidateCorrectness(Nth, result);
        return result;
    }

    [Benchmark, BenchmarkCategory("simple", "slow")]
    public BigInteger FibSeqUsingRecursion()
    {
        if (Nth > RecursionUpperLimit)
        {
            throw new NotSupportedException($"Recursion will run too long for {Nth}th over {RecursionUpperLimit}th");
        }

        var result = FibonacciCore.SequenceLib.FibonacciUsingRecursion(Nth);
        ValidateCorrectness(Nth, result);
        return result;
    }

    [Benchmark, BenchmarkCategory("math", "approximate")]
    public BigInteger FibSeqUsingGoldenRatio()
    {
        var result = FibonacciCore.SequenceLib.FibonacciUsingGoldenRatio(Nth);
        ValidateCorrectness(Nth, result);
        return result;
    }

    [Benchmark, BenchmarkCategory("math", "fast")]
    public BigInteger FibSeqUsingMatrixExponentiation()
    {
        var result = FibonacciCore.SequenceLib.FibonacciUsingMatrixExponentiation(Nth);
        ValidateCorrectness(Nth, result);
        return result;
    }

    [Benchmark, BenchmarkCategory("math", "faster")]
    public BigInteger FibSeqUsingFastDoubling()
    {
        var result = FibonacciCore.SequenceLib.FibonacciUsingFastDoubling(Nth);
        ValidateCorrectness(Nth, result);
        return result;
    }

    #region Check Fibonacci correctness

    // see https://r-knott.surrey.ac.uk/Fibonacci/fibtable.html for precomputed Fibonacci series
    private static IReadOnlyDictionary<int, BigInteger> ActualFibonacci => new Dictionary<int, BigInteger>()
    {
        { 1, 1 },
        /* too long so omit it ... */
        { 300, BigInteger.Parse("222232244629420445529739893461909967206666939096499764990979600") }
    };

    [MethodImpl(MethodImplOptions.NoInlining)]
    private static void ValidateCorrectness(int Nth, BigInteger result)
    {
        if (ActualFibonacci[Nth] != result)
        {
            throw new ArithmeticException(
                $"Fibonacci calculation failed, actual {Nth}th is '{ActualFibonacci[Nth]}', but calculated is '{result}'");
        }
    }

    #endregion
}
  • Program.cs file in FibSeqMicroBench project:
static void Main(string[] args)
{
    var bdnConfig =
        DefaultConfig.Instance.AddJob(
            Job.ShortRun.WithStrategy(RunStrategy.Throughput)
                .WithIterationCount(5)
                .WithEnvironmentVariable(new EnvironmentVariable(Const.RecursionUpperLimit,
                    $"{Const.RecursionUpperLimitValue}"))
                .WithPowerPlan(PowerPlan.UserPowerPlan)
                .AsDefault());

    BenchmarkSwitcher.FromAssembly(typeof(Program).Assembly).Run(args, bdnConfig);
}

Project files

  • FibSeqMicroBench.csproj file:
<Project Sdk="Microsoft.NET.Sdk">

    <PropertyGroup>
        <OutputType>Exe</OutputType>
        <TargetFramework>net8.0</TargetFramework>
        <ImplicitUsings>enable</ImplicitUsings>
        <Nullable>enable</Nullable>
        <Optimize>true</Optimize>
        <Configuration>release</Configuration>
        <IsPackable>false</IsPackable>
        <DebugType>pdbonly</DebugType>
        <DebugSymbols>true</DebugSymbols>
    </PropertyGroup>

    <ItemGroup>
      <ProjectReference Include="..\..\FibonacciCore\FibonacciCore.csproj" />
    </ItemGroup>

    <ItemGroup>
      <PackageReference Include="BenchmarkDotNet" Version="0.14.0" />
    </ItemGroup>

</Project>
  • FibonacciCore.csproj file:
<Project Sdk="Microsoft.NET.Sdk">

    <PropertyGroup>
        <TargetFramework>net8.0</TargetFramework>
        <ImplicitUsings>enable</ImplicitUsings>
        <Nullable>enable</Nullable>
    </PropertyGroup>

    <PropertyGroup Condition=" '$(Configuration)' == 'Release' ">
        <Optimize>true</Optimize>
        <DebugType>pdbonly</DebugType>
        <DebugSymbols>true</DebugSymbols>
    </PropertyGroup>

</Project>

Run the microbenchmark

At first you may attempt to run the benchmark with dotnet run -c Release command directly inside the FibSeqMicroBench folder, but you will get an error message like this:

This is due to BDN default wants to run benchmark using optimized build, and by design of .NET Core SDK, if you don’t specify the solution file but just run the command in the project folder, the dependency project will not be built in optimized mode.

So you need to execuate the dotnet run command in the solution folder.

(See readme file in the github project root folder)

Run the microbenchmark with arguments

You can invoke some BDN command line arguments to control benchmark running behavior:

  • -f --filter : filter the benchmark cases to run.
  • --list tree or --list flat : list all benchmark cases.
  • --help : show help message.

Run the microbenchmark

Finish microbenchmark

Microbenchmark result

Conclusion

  • BenchmarkDotNET is a powerful tool for measuring the performance of your code.
  • It is easy to write benchmarks with BDN.
  • You can abandon the test via throwing an exception in the benchmark method.
  • Use environment variables to control the benchmark running behavior.
  • Math Theory v.s. Real World Computer Architecture.

Use BDN on various C# applications

Web (Web API)

For a basic ASP.NET Core Web API / minimal API project, we can create the WebApplication instance and associated HttpClient in the [GlobalSetup] method, and dispose of them in the [GlobalCleanup] method.

Example project: https://github.com/windperson/DemoAspNetCoreBenchmark

The [GlobalSetup] and [GlobalCleanup] can accept async Task method return value signature:

WebApiBenchmarks/MvcVsMinimalApiBenchmarks.cs
[GlobalSetup]
public async Task Setup()
{
    _sutMvcWebApi = WebApplicationHelper.CreateSutMvcWebApi(["--urls", MvcWebApiUrl]);
1    await _sutMvcWebApi.StartAsync();
    _mvcWebApiClient = new HttpClient()
    {
        BaseAddress = new Uri(MvcWebApiUrl)
    };

    _sutMinimalApi = WebApplicationHelper.CreateSutMinimalApi(["--urls", MinimalApiUrl]);
2    await _sutMinimalApi.StartAsync();
    _minimalApiClient = new HttpClient()
    {
        BaseAddress = new Uri(MinimalApiUrl)
    };
}

[GlobalCleanup]
public async Task Cleanup()
{
    _mvcWebApiClient.Dispose();
    await _sutMvcWebApi.StopAsync();

    _minimalApiClient.Dispose();
    await _sutMinimalApi.StopAsync();
}

[Benchmark]
public async Task<string> MvcWebApi()
{
    var response = await _mvcWebApiClient.GetAsync("/weatherforecast");
    response.EnsureSuccessStatusCode();
    return await response.Content.ReadAsStringAsync();
}
1
Don’t use RunAsync() because it will block the thread until WebApplication shutdown, use StartAsync() instead.
2
The same on Minimal API instance.
WebApiBenchmarks/WebApplicationHelper.cs
public static WebApplication CreateSutMvcWebApi(string[] args)
{
    var builder = WebApplication.CreateBuilder(args);

    // Add services to the container.
    builder.Services.AddAuthorization();

    builder.Services.AddControllers()
        .AddApplicationPart(
1          typeof(SutMvcWebApi.Controllers.WeatherForecastController).Assembly);

    var app = builder.Build();

    // Configure the HTTP request pipeline.
    app.UseHttpsRedirection();
    app.UseAuthorization();
    app.MapControllers();

    return app;
}
1
Add the controller assembly from referenced ASP.NET Core Web API project to the WebApplication instance created in Benchmark project.

Web (MicrosService)

For microservice architecture,
We can verify the performance of ASP.NET Core Web API, gRPC, and Microsoft Orleans with BenchmarkDotNet.
(A kind of Macro benchmark project)
https://github.com/windperson/DemoAspNetCoreMacroBenchmark/tree/hwdc_2024

flowchart LR
  B(["<em><b>Benchmark program</b></em><br/>(measure time🕥)"]) -...-> W[["Web API endpoint"]]
  W -...-> B
  B(["<em><b>Benchmark program</b></em><br/>(measure time🕥)"]) -...-> g[["gRPC Service"]]
  g -...-> B
  B(["<em><b>Benchmark program</b></em><br/>(measure time🕥)"]) -...-> O[["MS Orleans Silo"]]
  O -...-> B

  • When design test data & benchmark method signature, Be caution of C# Compiler limitation:

    CSC : error CS8103: Combined length of user strings used by the program exceeds allowed limit.

Caution

The workaround is to reduce the usage of primitive string type parameter in benchmark method signature.

Web
(deal with ASP.NET Core Dependency Injection)

[GlobalSetup] / [GlobalCleanup] / [IterationSetup] / [IterationCleanup] attributes to manually setup/cleanup the DI container.

private ServiceProvider _serviceProvider = null!;
private Echo.EchoClient _client = null!;

[GlobalSetup]
public void PrepareClient()
{
    var serviceCollection = new ServiceCollection();
    serviceCollection.AddGrpcClient<Echo.EchoClient>(
        options =>
        {
            options.Address = new Uri("https://localhost:7228");
            options.ChannelOptionsActions.Add(channelOptions =>
            {
                // you need to raise the message size limit to send large messages
                // see https://github.com/grpc/grpc-dotnet/issues/2277#issuecomment-1728559455
                channelOptions.MaxSendMessageSize = int.MaxValue;
                channelOptions.MaxReceiveMessageSize = int.MaxValue;
            });
        });
    _serviceProvider = serviceCollection.BuildServiceProvider();
}

[IterationSetup]
public void InitGrpcClient()
{
    _client = _serviceProvider.GetRequiredService<Echo.EchoClient>();
}

[Benchmark]
[ArgumentsSource(nameof(GetTestData))]
public async Task<string> gRPC_Invoke(RequestMsg request)
{
    var reply = await _client.EchoAsync(new EchoRequest { Message = request.Message });
    return reply.Message;
}

[IterationCleanup]
public void CleanupClient()
{
    _client = null!;
}

[GlobalCleanup]
public void CleanupServiceProvider()
{
    _serviceProvider.Dispose();
}

Benchmarking result

Desktop Native

BDN can support .NET Core/.NET5+ WPF / WinForm applications.
(Besure to set the [STAThread] attribute on benchmark method)
https://github.com/windperson/DemoWpfAppBDN

WpfFlowDocBenchmark\RichTextFlowDocBenchmarks.cs
[Benchmark(Description = "Open RichTextFlowDoc"), System.STAThread]
public void Run()
{
    var richTextFlowDoc = new RichTextFlowDoc();
    richTextFlowDoc.Show();
}

And also this example project can use ETW Profiler of BenchmarkDotNet to analyze the performance of WPF view:

Blazor / WASM

Benchmarking screen shot

AI / ML (ONNX Runtime)

Mobile

Benchmark on Xamarin Forms / .NET MAUI Android & iOS:

https://github.com/dotnet/BenchmarkDotNet/issues/2242

https://github.com/dotnet/maui/tree/main/src/Core/tests/Benchmarks.Droid

Game Engine

GitHub Action CI Integration & Other Tools

GitHub Action CI integration

Microsoft Crank

  • A stress test platform for .NET CLR & ASP.NET Core develop team to run performance test:
    https://github.com/dotnet/crank
    ASP.NET Core “Benchmark” repository using Crank to do micro benchmark performance test:
    https://github.com/aspnet/Benchmarks/tree/main/scenarios#micro-benchmarks

  • “Client-Server” architect, which can accept BDN project to build & run for doing micro benchmark:

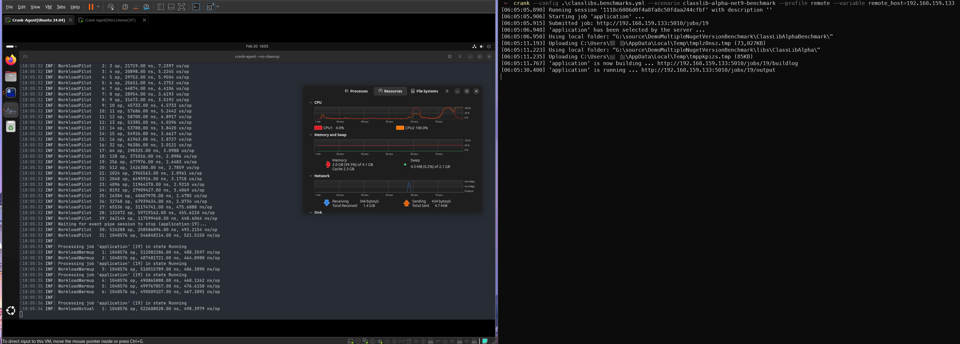
  • Write a .yml file to specify the .NET SDK, runtime version, and how to run the benchmark project, then submit project folder data to a remote machine for building & running benchmark test on “Crank-Agent” server:

  • Crank-Controller side can use --json argument to export Crank-Agent benchmark running raw data as json format file in controller side , then use compare command option to merge results:

Demo Projects to run BDN with Microsoft Crank

https://github.com/windperson/DemoMultipleNugetVersionBenchmark

Its purpose is to compare Object to JSON string serialization performance of different libraries:

It will help you resolve the issue when you need to do some performance comparison between different versions of the same library by using WithNuget() API of BDN:

or different libraries that consume the same nuget package(eq. JSON.NET) but with different versions, and you want to write benchmarks to compare:

BenchmarkDotNet additional tools

What is PerfView?

  • A MIT-license tool for collecting / inspect performance data based on ETW(Event Tracing for Windows):
    https://github.com/microsoft/perfview
  • Lightweight & fast for both collecting process-wide / system-wide performance data
  • Don’t require software installation.
    (Simply copy the PerfView.exe and run it.)

ETW(Event Tracing for Windows)

PerfView - how to use it?

  1. Run PerfView with Administrative access right in Windows
  2. Setup Collection configuration and press Start collection on PerfView
  3. Do any activities that you want to record performance
  4. Stop collection on PerfView, it will generate the collection file ( *.etl.zip )
  5. Inspect the performance characteristics of collection file via many PerfView feature:
    CPU Stacks / GC Stats / Flame Graph
Icons of PerfView
Icon Purpose Document / Tutorial Video
HTML Report
Stack Viewer document
Raw Trace Event video
GC Heap Analyzer video

PerfView - sample performance data inspection

Use the official WPF Gallery Preview sample app’s Icons Page to record performance data.

  1. After clone the git repository, Open the solution file (Sample Applications/WPFGallery/WPFGallery.sln) using Visual Studio 2022 with .NET 9 Desktop Development workload installed folder,
  2. Then run the WPF Gallery Preview app in Visual Studio 2022 once to generate the executable file (WPFGallery.exe) inside the Sample Applications-windows folder:
  3. Run PerfView with Administrative access right in Windows, select [Collect]/[Collect(Alt+C)] menu entry, on opened dialog, Set “Current Dir:” to a folder that will store collected *.etl.zip file; Add E13B77A8-14B6-11DE-8069-001B212B5009:2:* in “Additional Providers”, make sure the “.NET Symbol Collection” is checked, then press Start Collection button:
  4. Run the WPFGallery.exe and go to the Icons page to record performance, then back to PerfView and press Stop Collection button.
  5. Waiting for PerfView to generate the collection file ( PerfViewData.etl.zip* ) and it will show on PerfView main window left tree view, which is expandable to see the performance data:
  6. Double click the “CPU Stacks”, then select the WPFGallery:
  7. On opened new window, select all entires in “By Name?” tab, then right click open context menu to select Lookup Symbols
  8. After lookup symbols done, you can type IconsPageViewModel in the top Find input box to search for the ViewModel class entries in the list, PerfView will auto switch to a Call Tree view to see call tree view, and select correct view style in GroupPats: list:

PerfView Features - Export flame graph

Use “Flame Graph” to get visualized overview of performance data.

  • Move mouse pointer to hover on the block to see method name.
  • Zoom in/out via mouse wheel.
  • Left click & drag to move viewport.
  • Right click and select “Save Frame Graph” to save current view as .png file
  • It is possible to export other format of Flame Graph: https://adamsitnik.com/speedscope/

Open Source projects use BDN:

“dotnet performance” use BDN to do micro benchmark:
https://github.com/dotnet/performance/blob/main/src/benchmarks/micro/README.md

gRPC ASP.NET core microbenchmark:
https://github.com/grpc/grpc-dotnet/tree/master/perf/Grpc.AspNetCore.Microbenchmarks

ASP.NET Core routing component micro benchmarks: https://github.com/dotnet/aspnetcore/tree/main/src/Http/Routing/perf/Microbenchmarks

Micro Benchmarks of PowerShell 7:
https://github.com/PowerShell/PowerShell/tree/master/test/perf/benchmarks

RX.NET(ReactiveX) benchmark:
https://github.com/dotnet/reactive/tree/main/Rx.NET/Source/benchmarks/Benchmarks.System.Reactive

The dotnet runtime benchmark tool Microsoft.Crank can combine use of BDN to do micro benchmark:
https://github.com/dotnet/crank/blob/main/docs/microbenchmarks.md

C# Open-Telemetry SDK core component benchmark:
https://github.com/open-telemetry/opentelemetry-dotnet/tree/main/test/Benchmarks

.NET MAUI performance test:
https://github.com/dotnet/maui/tree/main/src/Core/tests/Benchmarks.Droid

Avalonia UI framework benchmark:
https://github.com/AvaloniaUI/Avalonia/tree/master/tests/Avalonia.Benchmarks

Benchmark on ASP.NET Core Orleans:
https://github.com/dotnet/orleans/tree/main/test/Benchmarks

EFCore benchmark projects:
https://github.com/dotnet/efcore/tree/main/benchmark

Benchmark on Dapper:
https://github.com/DapperLib/Dapper/tree/main/benchmarks/Dapper.Tests.Performance

Newtonsoft.Json benchmarks:
https://github.com/JamesNK/Newtonsoft.Json/tree/master/Src/Newtonsoft.Json.Tests/Benchmarks

Math library benchmark of Silk.NET:
https://github.com/dotnet/Silk.NET/tree/main/src/Maths/Silk.NET.Maths.Benchmarks

Benchmark ML.NET:
https://github.com/dotnet/machinelearning/tree/main/test/Microsoft.ML.PerformanceTests

ComputeSharp’s various Benchmarks project:
https://github.com/Sergio0694/ComputeSharp/tree/main/samples/ComputeSharp.Benchmark

Learning Resources

Thanks / Q & A